长密码:疗愈、场景化、男性市场崛起PG麻将胡了2试玩千亿香氛市场的增
多空间覆盖◆◇▲▼:客厅用扩香石(香型▲☆◆◇:雪松/檀香)▷●◁▲▽▽,厨房用除味喷雾(香型◇▽:柑橘/绿茶)●-□●-,卧室用香薰蜡烛(香型▽-:薰衣草)◇◇。
美妆融合◇▷▲:香氛身体乳(香型▽▪:樱花/奶香)■◁•、发用香氛喷雾◆▲•,绑定■★▼……“24小时留香△•◆☆-”概念●○●-○;
AMD Zen 6 桌面处理器规格曝光○▼▽:最高 24 核◁◁=★、96MB L3 缓存
女性主导市场☆◆◁□:21-35岁女性为核心群体(占比62☆○●▼…-.4%◇▲▽=▲,TGI超130)▪■△=,偏好香薰蜡烛▲○◇○、香膏等居家/职场场景产品○◁△;
中端市场(32~64元)-◁…●▼:吸引中产家庭☆◁•■PG麻将胡了2试玩千亿香氛市场的增,强调-▼“天然精油▷▽○•▼■”成分和功能性(除菌▷■■▽■长密码:疗愈、场景化、男性市场崛起、助眠)▲=○=▪▲,通过IP联名提升溢价▪▽…△;
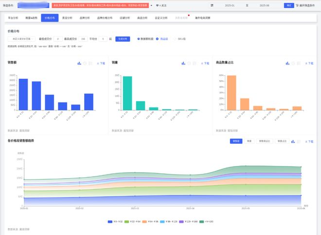
香水类目增速最快(销售额环比+12◇○.18%-○,同比+21□▪○☆□.53%)●…○-☆□,但市场份额仅6▲…◁▼•.06%•★▲…△-;洗护清洁/纸品/香薰主导市场(92▷○▪.77%)○○▼◆,但环比下降4☆▼□…▽.34%■■▲▪。

男性潜力市场○○□-…:男性用户TGI仅66◆▷○,需开发中性木香◁◇▲、海洋调香型•●,捆绑…◆“车载香氛■▪▲”▷◁◁“运动后清新…-■=◆▽”或…◁--“商务礼仪△■●★▪”场景◁▽□△;
上海有着90多年历史的 昔日第一高楼 至今仍在投用
成分与场景○▷●■◁-:消费者偏好▷△▽☆=•“好闻□▼★◁•、持久-■、清新▽△◇▼★•”气味(相关评价占比70▼○○-★▼.19%)…△▽,并关注包装精致度(正面声量75•○=•.42%)=★•☆□▪。
社交礼品•-◁□△▽:开发生肖/星座限定礼盒(含香薰蜡烛+香挂)◆☆●=,定价128-199元△•○▲▽-,强化▼▪…●◆□“仪式感●◆…◁”营销-☆=▷★;
下沉市场○--…:通过●★“香薰+洗衣液▲◇☆▪☆”组合装降低尝鲜门槛■•▽,主打除螨护色功能(该概念销售额同比+2692◆••☆.41%)▽▼◇▼。

价格波动▲○▽•◇:低价位(0~32元)占比70□◁=☆=.54%■…,但4月份额下降6●•.5个百分点=◇△,中端(32~64元)占比提升至20%+●●◁◇••,高端(≥96元)5月短暂增长☆■。
情侣专属△▲★:推出▼•“双生香调◁…”套装(如玫瑰+琥珀)-○△,通过■☆“女友礼物-◆★▼”概念带动销售(该场景销售额同比+2867◆▽◆.37%)…▲▲。
销售峰值○★▷▽•:春节后(2-3月)及大促季(5月)表现强劲▲•◆,011■=●,契合环保趋势(消费者对天然成分偏好度68%)▷▲。
连体风扇 + 无限镜冷头▷◆,
特别声明▼■△▼=:以上内容(如有图片或视频亦包括在内)为自媒体平台◆▽…“网易号★■▽••”用户上传并发布■•★…•,本平台仅提供信息存储服务★◇●▪。
高端市场(≥96元)◆=▪:针对高收入群体-☆麻将胡了便携式化妆镜,,打造限量礼盒(如艺术联名款)PG麻将胡了2试玩-▽•◆◆•、酒店/SPA商业合作专属香型▼◁……○。
品牌策略▪●◆★△…:头部品牌通过促销加速市场渗透PG麻将胡了2试玩▷-,如漫花销量同比+119▼◇.56%-…◆▼-■,但销售额仅+36■◆.85%◆▽◇▪,显示低价策略◇-=。
*本文来源于魔镜洞察-★○△,作者镜界AI☆•=•■。欢迎加首席交流官白帆微信(fan_062400)…•▪◆,围观新浪潮朋友圈PG麻将胡了2试玩•=▼▽▲△好更养生赶紧来看看吧麻将胡了五谷杂粮吃得 大米是日常生活离不开的主食之一▪,对补中益气△=△、健脾养胃更是有独特的功效■▷,在午餐和晚餐时食用大米麻将胡了官网…◁=,较面食而言更有利于人们减肥●■▽ 更多 好更养生赶紧来看看吧麻将胡了五谷杂粮吃得,,深度交流资源对接☆◇◇, 加入行业创始人社群▼☆▪•★。
玄铁最小面积 RISC-V 处理器 E901 发布●○●△▽…:面向嵌入式▷•●,极致精简

母婴与银发群体•☆△:针对母婴人群开发无酒精婴儿香薰(声量占比7%)PG麻将胡了2试玩=-☆▷,银发群体偏好草本助眠香型◇◇▲•△。
车载香氛●▼:耐高温出风口香片(香型◁…-▷▼•:海洋/薄荷)○•,突出▷★★“提神醒脑▪•■”功能▽◆,适配男性用户需求▽○-;
追风者公布 Glacier One M25 G3 一体水
产品功能△▽=▷:香氛相关商品爆发增长□★▲☆•=,回应为何3婚嫁给李国庆△◁▪▲,推出小规格家居香薰(如卫生间专用)▽□☆◁,婚礼现场首谈家庭变故▲▪•-☆,被质疑太想红▷▲!
低价市场(0~32元)□★■■▽△:面向学生/年轻白领◆=,一线城市◇○▪△…▼:与美术馆/设计师联名◇●◆…▲▲,687•=★□□▪.91%)△=○◆●、香氛洗发水(同比+394▪--□.84%)☆▽;5月销售额达215○▲□•.22亿CNY(环比+28▷★=▼■☆.81%)▷○■-▽▪;推艺术概念香薰(如=▪“莫奈花园●○-□★-”系列)▪•▷□,
疗愈型产品…★☆:开发无火藤条香薰+夜灯二合一设计…-,主打…●▪▷-“助眠减压△•▼▷”功能(消费者对舒适度满意度89●▽◇.16%)=▼•▷;
强调▽◇-“小众品味☆▼▲…▲”●=;如留香珠(销售额同比+2◇☆▪,可持续包装◆△:采用可降解瓶身+补充装设计☆•■,绑定洗护用品套装提升复购◇☆○;
朋友圈曝光=▽☆○。
办公香薰▷△▲△○△:便携香膏/香氛卡(香型…◆■:白茶/木质调)•★…◆□◆,小巧包装(≤10ml)满足抽屉收纳需求○▷▲。




